Analytics help event organizers check their event’s levels of interaction and attendance. Open the event page to view its summary analytics card, or to view the full Analytics dashboard.

After the event begins, you can add messages and all event organizers start to see data populate in the summary card.

Note: Select See more in the Event summary card to open the full event analytics dashboard.

Event organizers can view event analytics by opening the event page and selecting the Summary analytics card, or by viewing the full dashboard experience. The event analytics experience is visible to anyone with a Viva Engage license, but it's most useful to producers of the event, leaders and presenters, and Engage admins.

The event summary appears as follows:

Analytics summary page for all events staged in Engage.

The event summary information updates in real time while the event takes place. Select See more to view the engagement details in the Event engagement dashboard. The Event engagement dashboard appears.

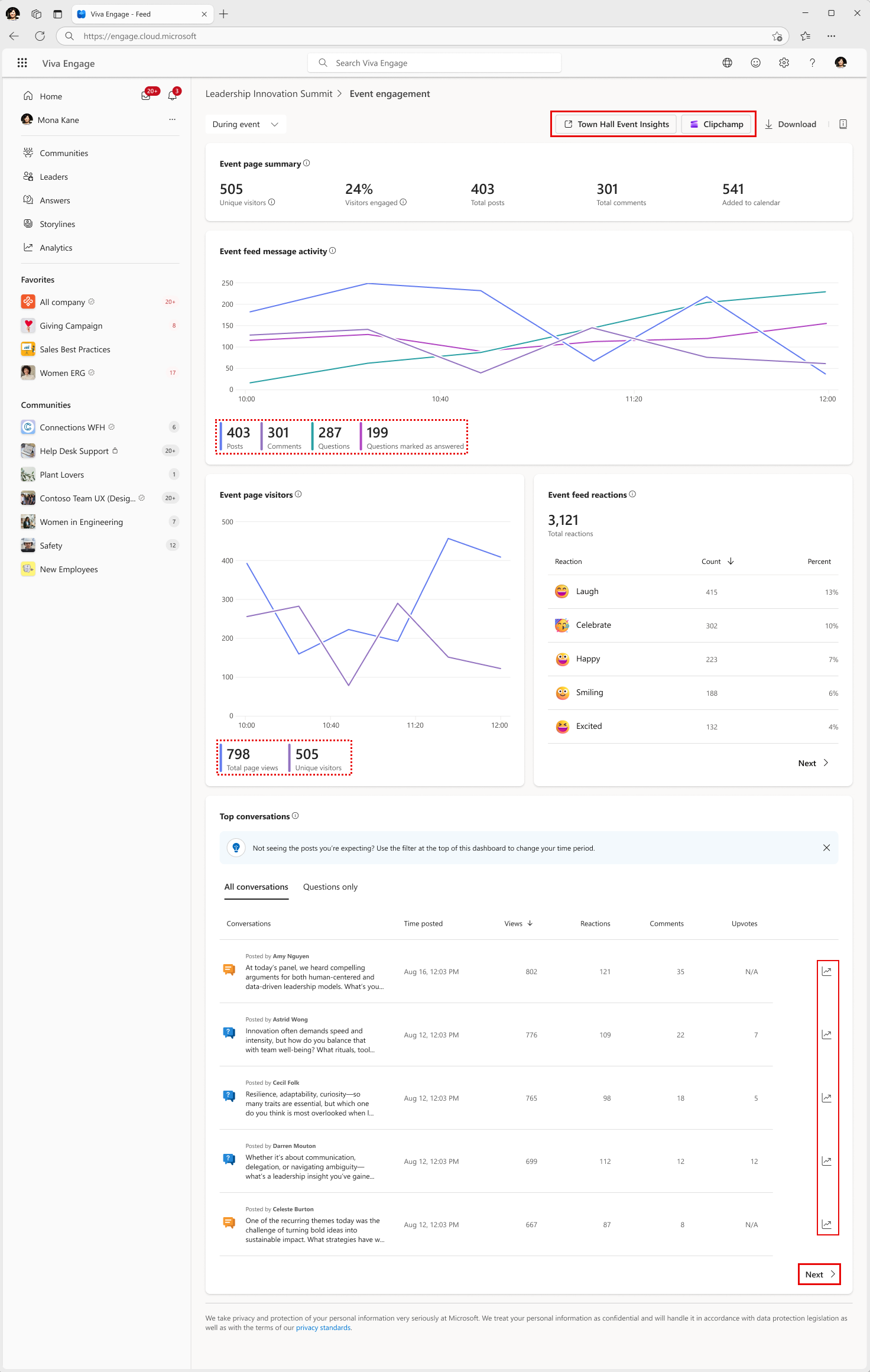
Check detailed analytics for your event. See the following table for details.

Analytics event statistics include the following:

Metric

Definition

Event page summary (near top of page)

Displays total Unique visitors, percent of Visitors engaged (people who post or react to Engage feed content), Total posts (includes thread starters only on Engage feeds or on Q&A within Teams), and Total comments. The Added to calendar metric tabulates how many users were reached by the invitation who added it to their Teams calendar.

Engagement recap

Lists counts of Total reactions, Raise hands actions (indicates a wish to speak); Unmutes (visitors who chose to unmute themselves), and Camera on (visitors who chose to show themselves on camera). each of the four metrics also shows a line chart for the duration of the event.

Event feed message activity

Line chart that juxtaposes the activity trends for Posts, Comments, Questions, and Questions marked as answered during the entire event. The activity chart varies according to which Engage features get turned on or off by the admins. For example, if Questions is off, you'll only see Posts and Comments in the line chart.

Event page visitors

Shows the total unique viewers and total page views (non-unique) over time; defined as people who view the engage event feed or Q&A feed within Microsoft Teams.

Event engagement trends

Displays Total reactions (including upvotes), and Messages posted. Shows attendee engagement rate based on attendees who created a message or reacted.

Top conversations

Shows the list of most popular conversations and posted questions. If questions are disabled for an event, the Questions tab doesn't appear. You'll see engagement counts for Views, Reactions, Comments, and Upvotes for all conversations. Select the Analytics icon on the far right column to see more details about any conversation.

Event feed reactions

Counts of all reactions by event visitors and the percentages from all visitors who reacted for each type.

Town Hall event insights

This feature applies only for Broadcasts. The link is an entry point for town hall reports and analytics to access a set of more-detailed video metrics.

Clipchamp

Entry point for users to see the event's recording and to view the post-event video metrics. This feature is only available for events with meeting recordings

Learn more

Organize an Engage event

Async Engage events

Engage Broadcasts in Teams live events

Meetings in Engage events

Need more help?

Want more options?

Explore subscription benefits, browse training courses, learn how to secure your device, and more.